新闻资讯

太阳能和燃气热水器能不能串联使用?应该如何设计热水系统管道?
2023/9/18 9:42:03 浏览次数:12042

太阳能和燃气热水器不能直接串联安装

如果直接串联安装会带来以下几个严重问题:

第一,会造成燃气热水器频繁启停,影响其使用寿命。只要一开热水龙头,水流经过燃气热水器其里面的水流开关会闭合,燃气热水器会启动,虽然不一定会点燃,但频繁启停会严重缩短燃气热水器的使用寿命;

第二,如果太阳能的水温很高,燃气热水器就会报故障,影响正常使用;

第三,过高水温进入燃气热水器,会缩短水流开关、温度传感器等涉水配件的使用寿命;

第四,太阳能过高的出水进入燃气热水器,使燃气热水器内管道产生水垢较多

第五,这种不规范安装造成的损坏,燃气热水器厂家不会质保。

太阳能和燃气热水器组合供热水,配套安装“恒尔暖自控中心”可以实现智能控制

太阳能和燃气热水器组合供热水的系统上安装上“恒尔暖自控中心”就解决以上所说二者串联造成的所有问题。配套安装上“恒尔暖自控中心”,太阳能水温够时,直接流向用水点水流不经过燃气热水器,这时可以理解成太阳能和燃气热水器并联太阳能出水温度不够时,才自动流经燃气热水器进行二次加热,这时相当于太阳能和燃气热水器串联


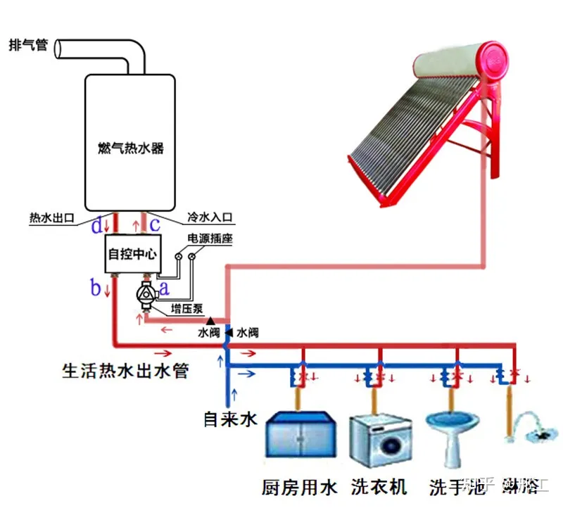
(图1、燃气热水器+恒尔暖自控中心安装图)

恒尔暖自控中心是合肥恒暖暖通设备有限公司发明的专门针对2台热水器组合供热水的智能控制设备。它由智能控制器、电动三通阀、温度传感器等配件组成,根据设定水温与实际水温的对比智能控制常用热水器的出水是直接流向用水点还是流经备用热水器进行二次加热。

太阳能热水器作为主用热水器,燃气热水器作为备用热水器,当太阳能出水温度达到自控中心设定水温时,水流从自控中心右下水口进,从左下口直接流出,流向用水点,不向上流入燃气热水器;当太阳能出水温度低于自控中心设定水温时,自控中心内部三通阀转向这时水流向上流入燃气热水器燃气热水器启动对其进行二次加热,再从左下水口流出,流到用水点。这样既达到了节能,又方便舒适,无需人工去开关水阀。


2、恒尔暖自控中心工作原理

太阳能和燃气热水器配套恒尔暖自控中心组合供热水系统设计

根据安装的是哪种太阳能要不要做零冷水系统2个条件太阳能+燃气热水器+恒尔暖自控中心组合的热水系统设计有4种情况,下面分别进行介绍。

1、非承压式太阳能+燃气热水器+自控中心系统方案(不做零冷水)


(图3、非承压式太阳能+燃气热水器+自控中心系统图)

如上图,自控中心右下水口太阳能水箱的热水出水管连接,中间不要有用水点,左下水口接热水主管,通往各个用水点,右上水口接燃气热水器冷水入口,左上水口接燃气热水器热水出口自控中心的4个口连接在以下3个方案里也是相同的,不再赘述

重点强调,太阳能水箱与自控中心右下水口之间的连接管道中一定不得有用水点,否则这个用水点使用的热水即使温度再低也无法经过燃气热水器二次加热的。

上图中,是在自控中心入水口加了增压泵的,非承压式太阳能热水器与燃气热水器之间的落差如果可以满足燃气热水器启动,可以不加增压泵但加上增压泵对用热水也有增压作用

2、承压式太阳能+燃气热水器+自控中心系统设计(不做零冷水)


(图4、承压式太阳能热水器+燃气热水器+自控中心系统图)

由于承压式太阳出水压力就是自来水压力,一般水压都足以启动燃气热水器,因此无需配增压泵

承压式太阳能水箱的热水出口直接接一根管道与自控中心右下水口连接,中间不得有用水点,自控中心左下水口接家里热水主管,然后通往各个用水点。

3、承压式太阳能+燃气热水器+自控中心+循环泵零冷水系统设计

零冷水系统的设计:

如下图5,将家里的热水管道做成一个循环回路,太阳能水箱出水口接出一根管道与自控中心右下水口连接,中间不要有用水点,自控中心左下水口与家里热水主管连接,热水主管依次经过各个用水点时接出支管与水龙头连接,到最后一个用水点,继续向前,到太阳能水箱入水口处,利用三通与自来水合并在一起接到水箱入水口,并安装上单向阀,使水流方向指向三通。

设备的安装:

循环泵安装在最后一个用水点和水箱的入(回)水口之间水箱的出水口处均可,测温传感器安装在水箱入(回)水口处如果循环泵智能控制器带有水流点控功能,水流开关安装在水箱的出水口。

温度和时间的设定:

循环泵配套安装恒尔暖循环泵智能控制套件,这样自控中心和循环泵都可以周编程设置每天的开关机时间和水温。二者配合设置好开关机时间和温度,可以达到很好的节能和减少燃气热水器的启停次数,设置方式如下:循环泵设置的水温比自控中心高1-2°C,如果周编程定时,每个开机时间循环泵要比自控中心早1分钟左右。这样在每次水管水温降低到循环泵启动温度,但还没有低于自控中心开启温度,循环泵就启动循环,太阳能水箱的热水就循环泵替换了热水管道了的较低温度水,因此,只要水箱的水温高于自控中心设定的水温, 燃气热水器永远不会启动,延长燃气热水器使用寿命,降低燃气消耗。


(图5:承压式太阳能+燃气热水器+自控中心+循环泵零冷水循环系统图)

4、非承压式太阳能+燃气热水器+自控中心+循环泵零冷水系统设计

利用恒尔暖自控中心加储能保温水箱,可以实现非承压式太阳能+燃气热水器做成零冷水系统,做到即开即有热水,解决了非承压式太阳能无法做零冷水循环系统的难题。看下面的系统设计图。


(图6、非承压式太阳能+燃气热水器+恒尔暖自控中心+水箱零冷水循环系统图)

零冷水系统的设计:

非承压式太阳能水箱的下水管,与储能保温水箱入水口连接,从水箱出水口接出管道,与自控中心右下水口连接,在这之前不要有用水点,自控中心左下水口与家里热水主管相连,然后依次经过各个用水点,直到最后一个用水点,热水管继续向前,与储能保温水箱的回水口连接,如果没有回水口,利用三通与太阳能的下水管相连,并在三通与最后一个用水点之间以及太阳能下水管上分别安装上单向阀,让水流向自控中心。

设备的安装:

循环泵安装在水箱的出水口,智能控制器安装在距离循环泵不远的上方,温度传感器安装在水箱入(回)水口处水流开关安装在水箱的出水口。如果太阳能与水箱之间的落差较小,太阳能出水无法进入水箱,要在水箱入水口加上自动增压泵。

与承压式太阳能的零冷水系统不同的是,由于该系统的热水出水不是靠自来水的压力挤压出来的,因此循环泵控制器必须带有水流点控功能,只要一开水龙头用热水,增压循环泵就自动启动增压,这样用水有压力,水流量才大。

温度和时间的设置:

在该系统中,每次开机时间,循环泵要早自控中心1分钟左右,并且设定的水温必须满足以下条件:燃气热水器的水温(比如58°C)>循环泵的水温(比如43°C>自控中心的水温(比如40°C这样可以避免燃气热水器频繁启停。

另外,“恒尔暖自控中心”还具有周编程定时功能和低温防冻功能,使家用热水更节能、舒适、方便和安全

72款恒尔暖自控中心照片

以上介绍,希望能给大家提供一个太阳能+燃气热水器组合十分理想的方案不再受太阳能和燃气热水器是并联好还是串联好以及它们如何做自动控制的困扰。

欲了解“恒尔暖自控中心”、“热水循环泵”及“循环泵智能控制器”更多知识,可以点击以下淘宝网链接,进入详情页进行查看。

“恒尔暖自控中心”淘宝网链接https://item.taobao.com/item.htm?ft=t&id=656153734082 

家用超静音耐高温停水保温热水循环泵淘宝链接https://item.taobao.com/item.htm?ft=t&id=655464954116 

热水循环泵温控时控水龙头遥控智能控制器淘宝链接https://item.taobao.com/item.htm?ft=t&id=679621437224 

企业简介 产品系列 联系方式

企业简介

资质荣誉

企业文化

发展历程

踢脚暖

薄型墙暖

分水器

铝塑复合管

PE保温管

智控产品

水暖配件

联系我们

在线留言

免费服务热线:

4006365398

地址:安徽省合肥市政务区潜山南路188号蔚蓝商务港A座402

电话:+86-0551-63521967/63523967
E-mail:962925642@qq.com

微信服务号:tijiaonuan    个人微信:weicaodashu

QQ:962925642、1429859369

工信部备案号:皖ICP备14017669号    皖公网安备 34010402701461号



工信部备案号:皖ICP备14017669号-3


皖公网安备 34010402701461号